当前位置:网站首页>Es+redis+mysql, the high availability architecture design is awesome! (supreme Collection Edition)
Es+redis+mysql, the high availability architecture design is awesome! (supreme Collection Edition)
2022-07-24 21:13:00 【Dragon back ride Shi】

Catalog
One 、ES High availability solution
1.1、ES Dual center active and standby cluster architecture
1.2、ES Traffic isolation three cluster architecture
1.3、ES Cluster depth optimization and improvement
Two 、 members Redis Cache scheme
2.1、 ES Caused by a delay of nearly one second Redis Solution to cache data inconsistency
2.2、Redis Dual center multi cluster architecture
3、 ... and 、 High availability member master database scheme
3.1、 MySQL Double center Partition Cluster solution
3.2、 Smooth migration scheme of member master database
3.3、MySQL and ES Active and standby cluster solutions
Four 、 Refined flow control and degradation strategy
4.1、 More refined flow control strategy
4.2、 More refined degradation strategy
Preface
Membership system is a basic system , It is closely related to the main order process of all business lines of the company . If the member system fails , Will cause users to be unable to place orders , The scope of influence is all business lines of the whole company . therefore , Membership system must ensure high performance 、 High availability , Provide stability 、 Efficient basic services .
With the merger of Tongcheng and elong , More and more systems need to get through the same process APP、 Elong APP、 Tongcheng wechat applet 、 ELong wechat applet and other multi platform membership systems .
For example, the cross marketing of wechat apps , The user bought a train ticket , At this time, I want to send him a hotel red envelope , This requires querying the user's unified Membership .
Because the train ticket uses the same way membership system , The hotel uses elong membership system , Only after finding the corresponding elong membership card number , To attach the red envelope to the member account .
In addition to the cross marketing mentioned above , There are also many scenarios that need to query the unified membership relationship , For example, order center 、 Membership level 、 The mileage 、 Red envelopes 、 Chang LV 、 real-name , And all kinds of marketing activities .
therefore , The number of requests from member systems is increasing , The amount of concurrency is getting higher and higher , This year's Qingming holiday tps Even more than 2 More than ten thousand .
Under the impact of such a large flow , How does the membership system achieve high performance and high availability ? This is the important content of this article .
One 、ES High availability solution
1.1、ES Double center The main equipment Cluster architecture
After the integration of Tongcheng and elong , The total number of members of all systems on the whole platform is more than one billion . In such a large volume of data , The query dimension of business lines is also complex .
Some business lines are based on mobile phone numbers , Some are based on wechat unionid, Some also query member information based on elong card number . Such a large amount of data , There are so many query dimensions , Based on this , We choose ES Used to store unified Membership .ES Cluster is very important in the whole member system architecture , So how to guarantee ES What about high availability ?
First we know that ,ES The cluster itself is to ensure high availability , As shown in the figure below :
When ES One node of the cluster is down , The corresponding of other nodes will be Replica Shard Upgrade to Primary Shard, Continued provision of services .
But even so , It's not enough . for example ES Clusters are deployed in the computer room A, Now the computer room A All of a sudden, the power went out , What do I do ?
For example, server hardware failure ,ES Most of the cluster machines are down , What do I do ? Or suddenly there is a very popular rush to buy second kill activity , Brought a very large wave of traffic , Put... Directly ES The cluster killed , What do I do ? In the face of these situations , Let the operation and maintenance brothers rush to the machine room to solve ?
This is very unrealistic , Because the membership system directly affects the main order release process of all business lines of the whole company , The recovery time must be very short , If the operation and maintenance brother needs manual intervention , Then this time is too long , It's absolutely intolerable .
that ES How to make high availability of ? Our plan is ES Dual center active and standby cluster architecture .
We have two computer rooms , They are the computer room A And the computer room B. We put ES The main cluster is deployed in the computer room A, hold ES The standby cluster is deployed in the computer room B. The reading and writing of the membership system are ES Main cluster , adopt MQ Synchronize data to ES Standby cluster .
here , If ES The main cluster collapsed , Through unified configuration , Switch the reading and writing of the member system to the computer room B Of ES On the backup cluster , Even though ES The main cluster hung up , It can also achieve failover in a very short time , Ensure the stable operation of the member system .
Last , etc. ES After the primary cluster fails to recover , Turn on the switch , Synchronize the data during the failure to ES Main cluster , When the data synchronization is consistent , Then switch the reading and writing of the membership system to ES Main cluster .
1.2、ES Traffic isolation three cluster architecture
Double center ES The active and standby clusters do this , I think there should be no big problem , But last year's terrorist traffic shock changed our mind .
It was a holiday , A business launched a marketing campaign , In a user's request , loop 10 The member system has been called many times , Lead to the of the member system tps Skyrocketing , Almost ES Cluster explosion .
We were terrified of it , It makes us realize , Be sure to prioritize callers , Implement finer isolation 、 Fuse 、 Downgrade 、 Current limiting strategy .
First , We sorted out all the callers , There are two types of requests :
The first type is the request closely related to the user's order main process , Such requests are very important , High priority should be given to ensuring .
The second category is related to marketing activities , This kind of request has one characteristic , They have a lot of requests ,tps Very high , But it does not affect the main process of the next order .
Based on this , We built another ES colony , Designed to deal with high tps Marketing seckill requests , It's like ES Isolate the main cluster , The flow impact of a marketing activity will not affect the user's next order main process .
As shown in the figure below :
1.3、ES Cluster depth optimization and improvement
Finished. ES Dual center active and standby cluster high availability architecture , Next, let's talk more about ES The optimization of the main cluster .
For a while , We are in great pain , It's every meal point ,ES The cluster starts to alarm , It makes me feel flustered every time I eat , For fear that ES A cluster can't carry , Just the whole company .
Then why call the police as soon as it's time for dinner ? Because the flow is relatively large , Lead to ES The number of threads soared ,cpu Straight up , Increased query time , And pass it to all callers , Lead to a wider range of delays . So how to solve this problem ?
By going deep ES colony , We found the following problems :
ES Unreasonable load , Hot issues are serious .ES There are dozens of nodes in the main cluster , Deployed on some nodes shard Too many , Some nodes are deployed shard Very few , This results in a high load on some servers , Every peak flow , Always give early warning .
ES The thread pool size is set too high , Lead to cpu soar . We know , Set up ES Of threadpool, Generally, the number of threads is set to the number of threads of the server cpu Check the number , Even if ES There is a lot of pressure to query , Need to increase the number of threads , It's best not to exceed “cpu core * 3 / 2 + 1”. If you set too many threads , It can lead to cpu Switch back and forth frequently between multiple thread contexts , Waste a lot cpu resources .
shard Too much memory allocated ,100g, Causes the query to slow down . We know ,ES The index of should be allocated reasonably shard Count , To control a shard The memory size of is 50g within . If one shard Too much memory allocated , Will cause the query to slow down , Time consuming increase , Serious drag on performance .
string Double fields are set for fields of type , both text, again keyword, Double the storage capacity . The query of member information does not need relevance scoring , Direct basis keyword Just query , So you can put text Field removal , This will save a lot of storage space , Lifting performance .
ES Inquire about , Use filter, Don't use query. because query Will calculate the relevance of the search results , Comparative consumption cpu, The query of member information does not need to calculate points , This part of the performance loss can be completely avoided .
save ES Calculate the force , take ES The ranking of search results is placed in the... Of the membership system jvm In memory .
increase routing key. We know , once ES Inquire about , The request will be distributed to all shard, All etc. shard Aggregate the data after returning the results , Finally, the result is returned to the caller . If we know in advance where the data is distributed shard On , Then you can reduce a lot of unnecessary requests , Improve query performance .
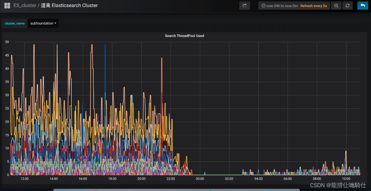
After the above optimization , Very significant results ,ES Clustered cpu Drop sharply , Query performance has been greatly improved .ES Clustered cpu Usage rate : 
The interface of member system takes time :
Two 、 members Redis Cache scheme
all the time , The member system does not cache , There are two main reasons :
first , As mentioned earlier ES The cluster performance is very good , Second concurrency 3 More than ten thousand ,99 The line takes time 5 Millisecond or so , Enough to deal with all kinds of difficult scenes .
the second , Some businesses require real-time consistency in the binding relationship between members , And membership is a development 10 Years of old systems , It's a system with many interfaces 、 A distributed system composed of many systems .
therefore , As long as one interface is not considered in place , Failed to update the cache in time , It will lead to dirty data , And then lead to a series of problems .
for example : The user is in APP I can't see wechat orders on 、APP And the membership level of wechat 、 Mileage, etc. are not merged 、 WeChat and APP No cross marketing, etc .
Then why did you do caching later ? This year's event ticket is blind , The instantaneous concurrency it brings is too high . Although the membership system is safe and sound , But still a little palpitating , On the safe side , Finally, I decided to implement the caching scheme .
2.1、 ES Caused by a delay of nearly one second Redis Solution to cache data inconsistency
In the process of making member cache scheme , Meet a ES Raised questions , This problem can lead to inconsistencies in cached data .
We know ,ES Operational data is near real-time , Go to ES Add a new one Document, Check immediately at this time , We can't find it , Need to wait 1 Seconds before you can find .
As shown in the figure below :
ES Why does the near real-time mechanism lead to Redis Cache data is inconsistent ? In particular , Suppose a user logs out of his APP account number , It needs to be updated ES, Delete APP Binding relationship between account and wechat account . and ES The data update is near real-time , in other words ,1 Seconds before you can query the updated data .
And here it is 1 Seconds , There is a request to query the member binding relationship of the user , It comes first Redis Look up in cache , Found no , And then to ES check , We found , But what we found was the old data before the update .
Last , Update the query to the old data Redis Cache and return . That's it ,1 Seconds later ,ES The member data of this user in has been updated , but Redis Cached data or old data , Led to Redis Cache heel ES The data are inconsistent .
As shown in the figure below :
Face the problem , How to solve it ? Our thinking is , Updating ES Data time , Add one more 2 Of a second Redis Distributed concurrent locks , In order to ensure the consistency of cache data , Then delete Redis Cache data of this member in .
If there is a request to query the data at this time , Get the distributed lock first , Found the member ID It's locked , explain ES The data just updated has not yet taken effect , Then the data will not be updated after querying Redis Cached , Go straight back to , This avoids the inconsistency of cached data .
As shown in the figure below :
The above plan , At first glance, there seems to be no problem , But analyze it carefully , It is still possible to cause inconsistency of cached data .
for example , Before updating the request to add a distributed lock , There happens to be a query request to obtain the distributed lock , At this time, there is no lock , So it can continue to update the cache .
But just before he updates the cache , Threads block 了 , At this point, the update request comes , With distributed locks , And removed the cache . When the update request completes , The thread of the query request is alive , At this point, it performs the update cache , The dirty data is written to the cache .
Found no ? The main problem lies in “ Delete cache ” and “ Update cache ” A concurrency conflict has occurred , As long as they are mutually exclusive , Can solve the problem .
As shown in the figure below :
After implementing the caching scheme , Statistics , cache hit rate 90%+, Greatly alleviated ES The pressure of the , The overall performance of the membership system has been greatly improved .
2.2、Redis Dual center multi cluster architecture
Next , Let's see how to protect Redis High availability of clusters .
As shown in the figure below :
About Redis High availability of clusters , We adopt the mode of double center and multi cluster . In the computer room A And the computer room B Deploy one set each Redis colony .
When updating cached data , Double write , There are only two computer rooms Redis Clusters have been written successfully , To return to success . When querying cached data , Inquire nearby in the machine room , Reduce delay . such , Even if the computer room A Overall failure , Computer room B It can also provide complete membership services .
3、 ... and 、 High availability member master database scheme
As mentioned above , The binding relationship data of all platform members exists ES, The registration details of members are stored in a relational database .
Earliest , The database used by members is SqlServer, Until one day ,DBA Find us and say , A single SqlServer The database has stored more than one billion member data , The server has reached its physical limit , It can't be extended any more . According to the current growth trend , It won't be long , Whole SqlServer The database crashed .
Do you think , What kind of disaster scene is that : The membership database crashed , The membership system crashed ; The membership system crashed , All business lines of the whole company collapsed . Think about it and shudder , It's so sour , To this end, we immediately started migration DB The job of .
3.1、 MySQL Double center Partition Cluster solution
Through investigation and research , We chose the double center sub database sub table MySQL Cluster solution , As shown in the figure below :
Members have a total of more than one billion data , We divided the member main database 1000 Multiple slices , Divide it equally into pieces of the order of millions , Enough to use .
MySQL The cluster using 1 Lord 3 Architecture from , The main warehouse is placed in the machine room A, From the library to the computer room B, The two machine rooms synchronize data through a dedicated line , Delay in 1 In milliseconds .
Membership system through DBRoute Read and write data , Write data is routed to master The node of the machine room A, The read data is routed to the local computer room , Visit nearby , Reduce network latency .
such , Adopt double center MySQL Cluster architecture , Greatly improved availability , Even if the computer room A The whole thing collapsed , The machine room can also be B Of Slave Upgrade to Master, Continued provision of services .
Double center MySQL After the cluster is built , We did a pressure test , Test it out , Second concurrency can reach 2 More than ten thousand , The average time spent is 10 In milliseconds , The performance is up to standard .
3.2、 Smooth migration scheme of member master database
The rest of the work , Is to change the underlying storage of the member system from SqlServer Cut to MySQL On , It's a very risky job .
There are mainly the following difficulties :
The membership system cannot be shut down for a moment , Do it without stopping the machine SqlServer To MySQL Handoff , It's like changing the wheels of a high-speed car .
Membership system is composed of many systems and interfaces , After all, it has developed 10 many years , For historical reasons , A lot of old interfaces are left , The logic is intricate . So many systems , It is necessary to sort out all of them one by one ,DAL Layer code must be rewritten , And there can't be any problems , Otherwise it will be disastrous .
Data migration should be seamless , Not just the stock 10 Migration of more than 100 million data , The data generated in real time should also be seamlessly synchronized to MySQL. in addition , In addition to ensuring the real-time performance of data synchronization , Also ensure the correctness of the data , as well as SqlServer and MySQL Data consistency .
Based on the above pain points , We designed “ Full amount of synchronization 、 The incremental synchronization 、 Real time traffic gray switching ” Technical solution .
First , To ensure seamless data switching , Adopt the scheme of real-time double writing . Because of the complexity of business logic , as well as SqlServer and MySQL Technical differences , In double writing MySQL In the process of , It doesn't necessarily succeed , And once the writing fails , It will lead to SqlServer and MySQL The data are inconsistent , This is not allowed .
therefore , Our strategy is , During commissioning , Main writing SqlServer, Then write asynchronously through the thread pool MySQL, If writing fails , Try again three times , If it still fails , Keep a log , Then check the cause manually , After the solution , Continue double writing , Until it runs for some time , There is no double write failure .
Through the above strategy , Can ensure that in most cases , Correctness and stability of double write operation , Even during the trial operation SqlServer and MySQL The data are inconsistent , It can also be based on SqlServer Once again, build the full amount of MySQL The data of .
Because when we design the double write strategy , Will make sure that SqlServer You will succeed in writing , in other words ,SqlServer The data in is the most complete of all 、 The most correct .
As shown in the figure below :
After talking about double writing , Let's take a look “ Reading data ” How gray . The whole idea is , adopt A/B The platform is gradually grayscale traffic , At first 100% Read the traffic of SqlServer database , Then gradually cut off the flow and read MySQL database , First 1%, If there is no problem , Then gradually discharge , Final 100% All the traffic goes MySQL database .
In the process of gradually grayscale flow , Need to have a verification mechanism , Only verification is OK , To further amplify the flow .
So how to implement this verification mechanism ? The plan is , In a query request , Through asynchronous threads , Compare SqlServer and MySQL Are the query results consistent , If it's not consistent , Log , Then manually check the reasons for the inconsistency , Until the inconsistency is completely solved , Then step by step .
As shown in the figure below :
therefore , The overall implementation process is as follows :
First , On a dark, windy night , When the flow is minimum , complete SqlServer To MySQL Full data synchronization of database .
next , Turn on double writing , here , If a user registers , It will be written to two databases in real time . that , Between full synchronization and real-time double write on , The two databases still have data of this period of time , So you need to synchronize incrementally again , Complete the data , In case of data inconsistency .
The rest of the time , All kinds of log monitoring , See if there is a problem with double writing , See whether the data comparison is consistent, etc .
This period of time is the longest , It is also the most prone to problems , If there are serious problems , The data is inconsistent , You need to start all over again , Again based on SqlServer Full build MySQL database , Then restart the gray flow .
Until the last ,100% The traffic is all grayscale to MySQL, It's done now , Offline grayscale logic , All reading and writing are switched to MySQL colony .
3.3、MySQL and ES Active and standby cluster solutions
Do this , I think there should be no problem with the member main library , can dal A serious failure of the component changed our mind .
That failure was terrible , Many of the company's applications can't connect to the database , The quantity of a single order falls down in a straight line , It makes us realize , Even if the database is good , but dal Component exception , It can still make the member system hang up .
therefore , Once again, we heterogeneous the data source of the member master database , Double write data to ES, As shown below :
If dal Component failure or MySQL Database hung , You can cut reading and writing to ES, etc. MySQL To restore the , Then synchronize the data to MySQL, Finally, cut the reading and writing back to MySQL database .
As shown in the figure below :
Membership system should not only ensure the stability and high availability of the system , Accuracy and correctness of data are equally important .
for instance , A distributed concurrent failure , Cause a user's APP The account is bound to someone else's wechat applet account , This will have a very bad impact .
First , Once these two accounts are bound , So the hotels under these two users 、 Plane ticket 、 Train ticket orders can be seen from each other .
Do you think , Others can see your hotel order , Are you angry , Will you complain ? In addition to seeing other people's orders , You can also operate orders .
for example , A user is APP Order center , I saw other people's ticket orders , He didn't think it was his order , Just cancel the order .
This will lead to very serious customer complaints , As we all know , The ticket cancellation fee is very high , This not only affects the normal travel of the user , It also led to relatively large economic losses , Very bad. .
For these abnormal member accounts , We combed it in detail , Identify these accounts through very complex brain burning logic , And the member interface is deeply optimized , The related loopholes are blocked in the code logic layer , Completed the management of abnormal members .
As shown in the figure below :
Four 、 Refined flow control and degradation strategy
Any system , There is no guarantee that 100% will not go wrong , So we need to have failure oriented design , That is a more refined flow control and degradation strategy .
4.1、 More refined flow control strategy
Hotspot control . For the scenario of black production brush list , The same member id There will be a lot of repeated requests , Form a hot account , When the access of these accounts exceeds the set threshold , Implement current limiting strategy .
Flow control rules based on calling account number . This strategy is mainly to prevent the caller's code bug Resulting in a large flow . for example , The caller in a user request , Loop many times to call the member interface , It leads to the traffic surge of member system many times . therefore , Set flow control rules for each calling account , When the threshold is exceeded , Implement current limiting strategy .
Global flow control rules . Our membership system can resist tps 3 More than 10000 seconds of concurrent requests , If at this time , There is a terrible traffic call ,tps the height is 10 ten thousand , Instead of letting this wave of traffic put the member database 、ES All killed , It's better to quickly fail the traffic beyond the tolerance of the member system , At least tps 3 Member requests within 10000 can respond normally , Won't let the whole membership system crash .
4.2、 More refined degradation strategy
Degradation based on average response time . Member interfaces also rely on other interfaces , When the average response time of calling other interfaces exceeds the threshold , Enter the quasi degraded state .
If next 1s Request for entry within , Their average response time continues to exceed the threshold , So in the next time window , Fuse automatically .
Degradation based on the number of exceptions and the proportion of exceptions . When an exception occurs to other interfaces that the member interface depends on , If 1 The number of exceptions in minutes exceeds the threshold , Or the ratio of the total number of exceptions per second to the throughput exceeds the threshold , Enter degraded state , Within the next time window , Auto fuse .
at present , Our biggest pain point is the management of member calling account . Within the company , Want to call the member interface , You must apply for a calling account , We will record the usage scenario of the account , And set flow control 、 Rules for downgrade policy .
But in the process of actual use , Colleagues who have applied for this account , It may have been transferred to other departments , At this time, he may also call the member system , In order to save trouble , He won't apply for a member account again , Instead, it directly uses the previous account to call , We can't judge the specific scenario of using this account , It is impossible to implement more sophisticated flow control and degradation strategies .
therefore , Next , We will sort out all calling accounts one by one , It's a huge and tedious job , But there is no way , Be tough and do well .
Only when you start , You will reach your ideal and destination , Only when you work hard ,
You will achieve brilliant success , Only when you sow , You will gain something . Only pursue ,
To taste the taste of success , Sticking to yesterday is called foothold , Sticking to today is called enterprising , Sticking to tomorrow is called success . Welcome all friends to praise + Collection !!!

边栏推荐
- Failed to create a concurrent index, leaving an invalid index. How to find it
- Generate self signed certificate: generate certificate and secret key
- Selenium is detected as a crawler. How to shield and bypass it
- Baidu PaddlePaddle easydl helps improve the inspection efficiency of high-altitude photovoltaic power stations by 98%
- [basic data mining technology] KNN simple clustering
- Opencv learning Day2
- Alibaba sentinel basic operation
- Lenovo Filez helps Zhongshui North achieve safe and efficient file management
- Defects of matrix initialization
- A simple method -- determine whether the dictionary has changed
猜你喜欢

Codeforces Round #809 (Div. 2)(A~D2)

Summary of yarn capacity scheduler

Use of cache in C #

驱动子系统开发

Unitywebgl project summary (unfinished)

A new UI testing method: visual perception test
![[jzof] 05 replace spaces](/img/af/62432e0d6310d575a54e9409da0c32.png)
[jzof] 05 replace spaces

Information system project manager must recite the core examination site (47) project subcontract

Cloud native observability tracking technology in the eyes of Baidu engineers

Opengl rendering pipeline
随机推荐
CAD sets hyperlinks to entities (WEB version)
Mysql database query is so slow. Besides index, what else can it do?
Vscode connected to the remote server cannot format the code / document (resolved)
A very useful log4net logging library
Leetcode 15. sum of three numbers
Is it safe for Hengtai securities to open an account?
Selenium uploads files in more ways than you think
Multiplication and addition of univariate polynomials
Two methods of how to export asynchronous data
How to test WebService interface
Application layer - typical protocol analysis
The relationship between cloud computing and digital transformation has finally been clarified
Metauniverse: technological evolution, industrial ecology and big country game
[feature selection] several methods of feature selection
A new UI testing method: visual perception test
Go language structure
When using vscode, the tab indentation changes from 4 spaces to small arrows (solved)
Spark related FAQ summary
Solution: 2003 cant connect to MySQL server on * * * * and use near 'identified by' * * * * 'with grant option' at
Press Ctrl to pop up a dialog box. How to close this dialog box?