I am a 3y, A year CRUD Ten years of experience markdown The programmer It is known as a professional eight part essay player all the year round
today austin Project to give you something different : Take some time to follow the article , You can have screen wallpaper , Let me have a picture , You will understand .


Whenever a colleague glances at your computer , The findings are graphical 、 Black looks like a high-end interface :“ Um. , This force is looking for it again Bug Is that right ”
you 're right , The topic to talk about is monitor
01、 Why monitor
In the past, during the interview , I remember being asked :“ Something went wrong Online , How did you check ? What is the idea of troubleshooting ?”
My former Department boss valued stability , Often let's sort out the uplink and downlink links and interface information of the system . I think : To improve the stability of the system, we need Complete monitoring and timely alarm .

With surveillance , If something goes wrong, you can quickly locate ( Instead of printing logs there to find out if something goes wrong , Many problems can be directly seen through the monitored data ). With surveillance , We can configure the indicators in the monitoring , Whether it's technical or business ( But the business data is called Kanban , The data of the system is called monitoring ). With monitoring, we all look at the system from different angles ( Fully understand the performance indicators and business indicators of the system )
If your online system hasn't been monitored yet , That's really not good
02、 Monitor open source components
Don't even think about monitoring alarms , It's done by directly relying on open source components , Only large companies should have the manpower to develop the components of monitoring and alarm by themselves .
I chose Prometheus( Prometheus ), This is still very famous in the industry , Many companies use it for monitoring and alarm .
from prometheus We can find an architecture diagram from the document :

I put the above picture to my understanding “ Inappropriately ” Simplify

After simplification , Find out : Or the picture of his mother's house is beautiful
Overall speaking ,prometheus The core of is Server, We need access to prometheus Words , It's actually Open interface to prometheus Pull data , And then in web-ui The graphical interface is configured to realize the function of monitoring .
03、prometheus Environment building
about prometheus Environment construction of , I also use it directly this time docker Here we go , After all Redis and Kafka It's all on docker 了 . Create a new one prometheus Folder , Deposit docker-compose.yml Information about :
version: '2'
networks:
monitor:
driver: bridge
services:
prometheus:
image: prom/prometheus
container_name: prometheus
hostname: prometheus
restart: always
volumes:
- ./prometheus.yml:/etc/prometheus/prometheus.yml
# - ./node_down.yml:/usr/local/etc/node_down.yml:rw
ports:
- "9090:9090"
networks:
- monitor
alertmanager:
image: prom/alertmanager
container_name: alertmanager
hostname: alertmanager
restart: always
# volumes:
# - ./alertmanager.yml:/usr/local/etc/alertmanager.yml
ports:
- "9093:9093"
networks:
- monitor
grafana:
image: grafana/grafana
container_name: grafana
hostname: grafana
restart: always
ports:
- "3000:3000"
networks:
- monitor
node-exporter:
image: quay.io/prometheus/node-exporter
container_name: node-exporter
hostname: node-exporter
restart: always
ports:
- "9100:9100"
networks:
- monitor
cadvisor:
image: google/cadvisor:latest
container_name: cadvisor
hostname: cadvisor
restart: always
volumes:
- /:/rootfs:ro
- /var/run:/var/run:rw
- /sys:/sys:ro
- /var/lib/docker/:/var/lib/docker:ro
ports:
- "8899:8080"
networks:
- monitor
The images pulled here are :
cadvisorUsed to get docker Indicators of containersnode-exporterThe user obtains the indicators of the servergrafanaMonitoredweb-uiEasy to use visualization componentsalertmanagerAlarm components ( Not used yet )prometheusCore monitoring components
newly build prometheus Configuration file for prometheus.yml ( This configuration actually tells prometheus Which port do you want to pull the corresponding monitoring data from )
global:
scrape_interval: 15s
evaluation_interval: 15s
scrape_configs:
- job_name: 'prometheus'
static_configs:
- targets: ['ip:9090'] // TODO ip Write it yourself
- job_name: 'cadvisor'
static_configs:
- targets: ['ip:8899'] // TODO ip Write it yourself
- job_name: 'node'
static_configs:
- targets: ['ip:9100'] // TODO ip Write it yourself
( Pay attention to the ports here , According to their own configuration )
Take this one prometheus.yml The configuration of /etc/prometheus/prometheus.yml Under the path Copy One copy ( There are a lot of configuration information that I ignored and didn't write ,prometheus It's still very powerful , If you want to know more about monitoring, you can check the documents on the official website )
Then in the directory docker-compose up -d start-up , So we can visit :
http://ip:9100/metrics( View the indicators of the server )http://ip:8899/metrics( see docker Indicators of containers )http://ip:9090/(prometheus The native web-ui)http://ip:3000/(Grafana Open source monitoring visualization component page )

One docker-compose Got up 5 individual The server , That's nice !
04、Grafana Configure monitoring
Now that we've got up Grafana 了 , Use directly Grafana As a visual tool for monitoring (prometheus It has its own visual interface , But we don't have to ). Enter Grafana home page , First of all, we need to configure prometheus As our data source

Go to the configuration page , Write down the corresponding URL, Then save it .

After configuring the data source , Then we can configure the corresponding monitoring information , Common configuration monitoring has Corresponding template 了 , We don't need to configure one by one .( If not satisfied , Then you have to match it yourself )

ad locum , Let me show you how to use the existing template , direct import Corresponding template , Related templates can be found in https://grafana.com/grafana/dashboards/ It's here .

We directly use the server for monitoring 8913 That's it


import After that, you can directly see the monitoring page on the tall :

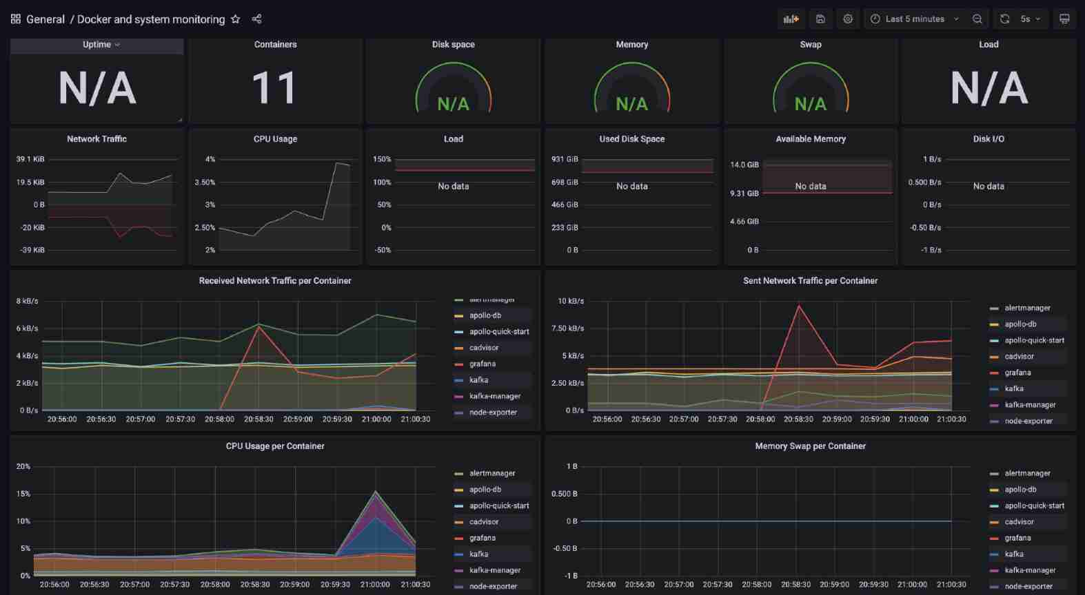
Because we use docker There are still a lot of services started , You can also have a look at Docker Monitoring of ( It started up cadvisor The service collects Docker Information about ), We use templates 893 To configure monitoring docker Information about :


05、Java System indicators
little does one think , Through the short content above, it has been configured The server and Docker service Monitoring of , But there's still something missing, right ? We write Java programmatic ,JVM The relevant monitoring didn't start ? How can this work .
therefore , You have to stand up
To configure Java Monitoring is also particularly simple , As long as we introduce two more in the project pom rely on (SpringBoot Built in monitoring components actuator)
<!-- monitor -->
<dependency>
<groupId>org.springframework.boot</groupId>
<artifactId>spring-boot-starter-actuator</artifactId>
</dependency>
<!-- adapter prometheus-->
<dependency>
<groupId>io.micrometer</groupId>
<artifactId>micrometer-registry-prometheus</artifactId>
</dependency>
Then add the corresponding configuration to the configuration file ( Turn on monitoring and let prometheus Pull configuration )
# Monitoring configuration TODO
management:
endpoint:
health:
show-details: always
metrics:
enabled: true
prometheus:
enabled: true
endpoints:
web:
exposure:
include: '*'
metrics:
export:
prometheus:
enabled: true
When we start the service , visit /actuator The path can see a lot of output indicators , Include prometheus Of

You can see that these indicators are printed , It means that our program access has been completed , The rest is through prometheus To collect the indicators of the application .
Must let prometheus Collect to Java Applied data , In fact, change the corresponding configuration file and you're done . Written earlier prometheus.yml Add relevant configuration information under the file :
- job_name: 'austin'
metrics_path: '/actuator/prometheus' # Acquisition path
static_configs:
- targets: ['ip:port'] # todo there ip And port to write your own application
We visit :ip:9090/targets Under this path , Can see now prometheus What endpoints can be collected , You can see that the status you have configured is up, That means it's normal .

Then let's continue Grafana Just configure the corresponding monitoring . I chose 4701 Template JVM Monitoring and 12900SpringBoot monitor , You can simply look at their effect :


06、 Pressure measurement
up to now , We want to send a message , It's all through HTTP Interface , And it happens to be ,Spring actuator It can monitor HTTP Data. . Let's take a pressure test to see if the indicators of the monitoring platform will change ?
Here I use wrk This pressure measuring tool is used to ( It's simple enough to use ) therefore , First install him ( Environmental Science Centos 7.6):
sudo yum groupinstall 'Development Tools'
sudo yum install -y openssl-devel git
git clone https://github.com/wg/wrk.git wrk
cd wrk
make
# Move executable to /usr/local/bin Location
sudo cp wrk /usr/local/bin
# Verify that the installation was successful
wrk -v

Pressure test Baidu to play :wrk -t2 -c100 -d10s --latency http://www.baidu.com ( Open two threads Concurrent 100 continued 10s Request Baidu )

Pressure test our interface , After that, look at the data :wrk -t4 -c100 -d10s --latency 'http://localhost:8888/sendSmsTest?phone=13888888888&templateId=1'


Obviously, there are obvious fluctuations in the data , And the data seems not quite right with our pressure measurement ?
In my personal understanding :prometheus Every time N second ( Configurable ) To pull the exposed data , The visualization configured on the interface is also based on N second ( Configurable ) Go and do it once Query. Based on this architecture , It's hard for us to find a moment ( second ) The corresponding value .
So in prometheus Under the system , It can only see one Within the time frame Value , This is for QPS and RT These indicators are not very friendly .
07、 Deploy the project to Linux
From the above command , I am going to austin The project is on Linux I'm running , Although this is a relatively basic thing . but For new people , I'd better post the specific process , You can't praise it too much ?
First , We need to download JDK
download JDK:https://www.oracle.com/technetwork/java/javase/downloads/jdk8-downloads-2133151.html
account number :[email protected]
password :OracleTest1234
After that , We need to upload the downloaded package to Linux On , I use it Mac( use Windows Students can baidu , It's all very simple ),IP Switch to the corresponding address
scp -P22 /Users/3y/Downloads/ Download the dmg/jdk-8u311-linux-i586.tar.gz [email protected]:/root/austin
decompression java package
tar -zxvf jdk-8u231-linux-x64.tar.gz
Configure the corresponding environment variables :
vim /etc/profile
# Add the following after the configuration file
export JAVA_HOME="/root/java/jdk1.8.0_311"
export PATH="$JAVA_HOME/bin:$PATH"
# Refresh profile
source /etc/profile
# Check the version to see if the installation is successful
java -version
# If the following error occurs , Then install the following environment -- If not, ignore
-bash: /root/java/jdk1.8.0_311/bin/java: /lib/ld-linux.so.2: bad ELF interpreter: There is no file or directory
# Installation environment
yum install glibc.i686
Make the corresponding... Locally jar package :
mvn package -Dmaven.test.skip=true
Upload to Linux The server ( Consistent with the above operation ), Then use the background mode to start :
nohup java -jar austin-web-0.0.1-SNAPSHOT.jar --server.port=8888 &
08、 Business indicators
From above, I configured docker Monitoring of 、 Server monitoring 、SpringBoot Application monitoring . But what you can find is , Most of these are Indicators of the system monitor . Some friends may ask :” ah ? Didn't you say there was business monitoring ? Why don't you get ?“
We can also achieve Custom metrics Monitoring to prometheus Collecting , But if the system itself is connected to a class ELK The system of , Then we prefer to put Business indicators The data is in ELK Get rid of . After all ELK Facing is Log data , As long as we record the log, we can clean the log data for business indicator panel monitoring .
about austin In terms of projects , Later, I will pick up ELK Of related components . therefore , Not here prometheus To collect Business indicators The information of , I prefer to put prometheus As a collection System indicators The components of .

09、 summary
This article is mainly about the basic introduction of monitoring ( Generally, this is done by the operation and maintenance team , But as a developer, you'd better understand ). If the system in your company hasn't been monitored yet , Then you can plan , It's easy to build with open source components .
A system can't be without monitoring , With monitoring and troubleshooting, the problem will be much faster .
Finally, let's answer the questions asked in the previous interview :“ Something went wrong Online , How did you check ? What is the idea of troubleshooting ?”
That's how I understand it : First , If something goes wrong on the line . Think about whether you have released a system recently , Many times, online problems are caused by the release and change of the system . If the system has been released recently , And it has a great impact on online problems , Then first roll back , Instead of checking the problem first .
If no system has been released recently , Let's see if the monitoring of the system is normal ( Traffic monitoring 、 Business monitoring and so on ), Generally, we can find the problem from the monitoring ( After all, we know the system best , If there is an exception, the problem will be located soon )
If the system monitoring is OK , It depends on whether there is a special error log on the offline , Check the problem through the error log . Generally, if you have a better understanding of the system , It's easy to see , If you can't do it again, take the request parameters to dev Environment debug Look at the execution process .
therefore : We have a rollback mechanism 、 There is a monitoring mechanism 、 For general errors, we will alarm the SMS in time 、 Mail and IM On tools , If none of this , Then you may have to turn over the error log to reproduce the problem , This is my general investigation idea .

This article is over here , In advance : The distributed configuration center has been accessed in my code
I've been writing for so long before I know it , It's not too much to praise ? I am a 3y, See you next time .
Welcome to my WeChat official account. 【Java3y】 To have a chat Java Interviews and projects , The online interviewer series is continuously updated !

【 On line interviewers + Write from scratch Java project 】 Continuous high-intensity update ! seek star!! Originality is not easy. !! Ask for three company !!
Gitee link :https://gitee.com/austin
GitHub link :https://github.com/austin









